学生工作一体化服务平台建设方案

发布时间:2022-06-07 09:56:00 阅读次数:1442

一.项目建设背景

为了适应不断变化的办学需求,提高办学质量,促进内部治理,提高管理效能,加强信息技术与学校教学管理的深度融合,解决学校目前学生管理工作中的存在的诸多问题,以便更好的服务广大师生。希望通过该系统来整合规范学校学生管理业务,促进各部门间高效协同办公,减少管理者的事务性劳动;同时,方便广大辅导员及各级管理人员能够及时了解并处理自己的待办工作,提高工作效率,以便最终共同创建一个良好、和谐的学生工作管理环境。具体表现为:

1、为学校诊断与改进工作提供数据支撑 。
包括但不限于:学生学籍信息、学生个人与家庭信息、学生日常管理、学生奖助贷补、学生请假、第二课堂、学生学年总评、学生评先评优、学生经济困难信息采集等各维度数据。
2、学生视角 实现“数据多跑路、学生少跑腿”
学生事务、一站服务:入口统一,提供学生全部事务咨询、处理和查询服务,线上线下融合。一件事务,多端办理 H5 页面,自适应 PC 、手机、平板各类终端,实现全渠道、全时段、全终端、掌上办、随时办、就近办。
公平公正、公开透明
日常事务、资助事务、成长事务等均基于规则 智能判断、智能推送、自助申报、及时公示,实现流程透明、服务周到、学生心悦诚服。
3、辅导员视角 实现“聚焦服务,规范精细”。
由“管理导向”向“服务导向”转变,从事务处理、思政教育、学风建设、队伍建设等方面提供各类服务,实现辅导员工作减负、规范和精细。
4、家长视角 实现“家校互联、共谋成才”
共享信息、共同督学:共享学业成绩、违纪处分、评奖评优、团学生活、日常消费等信息,实现家校紧密联系、共谋学生成才。
5、管理者视角 实现“智能分析、主动预警”
关联各类事务数据,提供精准资助、安全防护、心理关注等智能分析、实时预警、确保学生安全稳定。
6、校领导视角 实现“聚焦数据、科学决策”
依托学生工作数据,实现学生个人画像、成长轨迹、一张表管理,及时、准确预警,为校领导科学决策提供数据服务。


二.项目建设目标
学生工作一体化服务平台是完全依托我校学生日常工作大背景,利用先进技术、基于服务思想,实现以人为本的工作理念而构建的一款以学生线上自助为主,线下服务为辅的全新全新一站式服务平台。
该系统可以实现学生工作自助服务(包括自助迎新 个人信息、自选宿舍、自选手机号码、军训服装、床上用品、绿色通道、助学贷款、转专业、来校信息、特长爱好、户口迁移、在线交费等) 、学生工作(请销假、违纪申诉、违纪解除、处分申诉、处分解除、荣誉个人、保险报销、学生证补办、入伍补助、经济困难、勤工助学岗位、学费减免、困难补助、奖助学金、助学贷款、心理预约、辅导员评价、综合测评、离校、返校、留校等) 、自助离校(宿舍退住、图书退还、财务结算、档案转递、户口迁移、毕业证发放、党团关系转接等)) 、政策咨询、信息查询服务,可以实现跨部门、全流程、多终端协同办公,可以实现科学决策、精准服务、人性化服务,从而彻底改变传统迎新、学生日常管理、就业离校、校友 等学生管理方面工作方式,全面提升学生工作服务能力。
1学 工 特点
(1)提供本地化服务
提供本地化服务,具备及时响应快速达到的技术支撑服务。提供项目实施驻点服务、学生处关键业务节点技术工程师现场技术支撑服务、提供 7x18 小时电话 微信 /QQ 在线客服服务 可根据学校管理特点和要求进行定制化的技术支撑服务。
(2)功能模块齐全,涵盖从招生、迎新、学生工作、公寓、离校、就业、团委、校友八大业务系统。



(3)无需安装App,融入学校移动终端应用软件
前端应用使用超文本5.0(HTML5)实现,能自适应PC、手机等终端设备,完美保留APP用户体验,有效解决安装烦/维护杂/集成难等致命缺陷。





(4)提供数据中台与各类业务系统接口,实现业务数据流程对接
学工与教务:实现学生学籍数据、学生成绩数据、课表数据、请假数据对接。
测评评奖:与数据中心、教务成绩、二课成绩、全国体侧成绩、综测成绩、等级考试成绩、学生在校违纪处分等多维度数据关联 。
学生安全管理:学生请假数据与校园门禁、宿舍门禁、公寓闸机查寝数据、学生考勤数据实现对接,方便学生安全管理 。
在线支付:实现微信、支付宝、微微校、翼支付、及各大银行、一卡通、电子发票系统等实现数据对接。
公寓对接:学工系统、迎新系统需与我校采购的闸机公寓管理系统实现宿舍安排、宿舍下寝记录、宿舍安全检查、宿 舍表现等数据实现对接。
消息对接:系统内置消息中心,可快速接入微信公众号消息接口,可快速接入学校已有 App 接口,实现消息推送、业务流程推送对接服务;系统内置企信通、腾讯云等短信接口,邮件接口,可快速实现消息通知对接。短信费用, 需 学校 从 短信运营商购买。




(5)解决新生数据采集难的问题





(6)解决迎新工作数据实时统计分析难的问题






(7)内置各类管理规则控制开关无需二次开发




(8)图形化操作界面,方便直观


(9)迎新报到、领取物品简单快捷


(10)打通各类财务数据交互,微信、支付宝、银行直接对接、财务软件厂家、一卡通缴费接口等都有成功经验



(11)勤工助学考勤,自动计算时长与次数,方便辅导员统计与财务打款



(12)学生日常管理工作可视化管理



(13)科学智能的综合测评、评先评优管理功能





(14)解决学生经济困难数据采集难的问题





三、项目建设内容


四.项目设计原则

1 先进性和成熟性
学生工作一体化服务平台的开发设计, 可以从设计思路、开发原则、系统架构、网络拓扑、实施软件系统、硬件设备、开发工具等各种角度考虑整体解决方案的先进性,所选主体产品的技术架构具有先进及前瞻性,可以跨平台应用或配置,确保所选主体产品在技术上处于领先水平,充分考虑系统今后的延伸,保证系统不落后。系统须采用纯B/S 架构 以便 确保核心应用的客户化 程度 。

2 开放性和兼容性
学生工作一体化服务平台的底层应支持各 个层次的多种协议,支持与业务系统的互通、互联,应用系统采用标准的数据交换方式,保证数据共享。优良的体系结构设计,对于系统是否能够适应将来新业务的发展至关重要。本系统采用 J2EE 规范,遵循 SOA 标准,采用 JAVA 语言编写,具有良好的开放性,支持跨平台、跨数据库、跨中间件、兼容各种应用软件的特性。
在设备选择及网络方案上也坚持开放性原则,使系统对各种硬件设备的互连互通;在软件上支持跨平台和开放数据接口,便于与其它系统软件互相集成,未来支持与业务系统、门户等系统的单点登录集成,在可获得相应系统的数据结构情况下,实 现与这些系统的应用、门户、数据等各层面上无缝连接。
可实现数据接口与 我校 其他系统或数据平台对接( 与招生管理系统、财务系统对接;与 学校 教务管理系统 、 人事管理系统、 学校 数字校园数据中心对接等 。

3 可靠性和稳定性
学生工作一体化服务平台必须是 可靠地, 一般的人为和外部的异常事件不会引起系统的崩溃;同时系统有较高的可用性,当系统出现问题后能在较短的时间内恢复,而且系统的数据是完整的,不会引起数据的不一致。

4 安全性和保密性
学生工作一体化服务平台的开发设计 既需要 考虑信息资源 的 充分共享 又注意信息的保护与 隔离。因此新建系统 分别针对不同的应用 、 不同的网络通信环境和不同的存储设备,采取不同的措施,包括系统安全机制 、 数据存取的权限控制等以确保系统的安全性。措施如 :应用安全、数据安全、容灾备份、管理安全、密码策略等。
系统提供用户认证、数据传输、数据存储 等 安全手段接口,可在各个环节提供对第三方安全认证系统的支持。
提供查看系统操作日志功能,更好的保障系统及其数据的安全性。
提供数据安全的管理方案。系统应具备自动数据备份功能,按期定时完成数据的备份操作。

5 可移植性、可扩展性和易维护性
学生工作一体化服务平台须 基于可移植性较好的编程技术,采用 Java 编程语言和服务器端 Java 技术开发,可实现跨平台 部署 ,系统用户端和 管理 端均采用 B/S 架构,并采用先进的、开放性的 J2EE 架构,以便能够和学校以后购买的其他软件进行良好的集成。
在设备选择及网络方案上坚持开放性原则,使系统对各种硬件设备互连互通;在软件上支持跨平台和开放数据接口,便于与其它系统软件互相集成,未来支持与业务系统、门户等系统的单点登录集成,在可获得相应系统的数据结构情况下,实现与这些系统的应用、门户、数据等各层面上无缝连接。在网络或系统出现问题时能及时、快 速地恢复系统的正常运行,保证系统的可恢复性,具有较高网络系统的抗干扰能力。

6 美观性和易用性
学生工作一体化服务平台的作为全员应用系统,易用性和用户体验是项目成败的关键要素。新建平台采用 纯 B/S 的登录 方式, 可以支持多种 主流浏览器使用 IE 、火狐、chrome 等) ),并且易读、易理解、易操作,用户界面简洁、美观、友好,易于用户掌握、操作和使用;系统管理的使用及管理也以简便、易于操作、方便实用为准则。
实现从产品的部署、登录、使用、维护、升级、扩展的全方位 易用 ,从而提升系统的黏着度。

7 标准性与规范性
学生工作一体化服务平台在学校信息化整体规划指导下进行,须符合相关数据标准、设计等标准,符合相关学生管理业务规范、标准,并实现与学校 与已建招生管理系统、公寓 管理系统和财务系统; 与 教务管理系统人事管理系统、和数字校园数据中心及信息门户等 业务系统的有机对接与整合。
符合国家标准:教育部《教育管理信息化标准》和教育信息化技术标准委员会CELTSC出台的标准。

8 其他设计要求
(1) 整体梳理学生管理业务,合理分类和组合服务
学生工作一体化服务平台须对学校已有的迎新工作、学生日常管理、公寓管理、离校管理、就业工作、校友工作等各方面进行业务梳理,以服务广大师生为出发点,将服务按“业务性质和用户身份”进行分类和聚合,以“数据集中、信息整合、业务贯通、统一服务”为指导思想来构建平台服务。简化、优化业务流程,实现服务的碎片化,把各类用户所需的服务都剥离出来,做真正的可用、易用、好用的综合管理服务平台。
(2)工作流程动态配置,适应学生管理业务变化和调整
学生工作一体化服务平台须提供一个开放的、标准的、可灵活自定义流程的业务审批平台,适应不同学生管理审批业务的需要,把学校种不同业务的审批全部集中到一个统一的平台窗口中,根据业务实际自定义审批流程,支持条件分支、会签、不固定流程等特性,灵活调整和改变审批路径,实现“动态配置,随需而变”。
(3)关注用户体验,响应式Web设计和一致的控制台
学生工作一体化服务平台须基于响应式Web设计的理念进行前端表现层设计和开发,适应不同的用户环境(屏幕尺寸、屏幕定向、系统平台等)和用户交互行为,以更好的适配PC、手机和平板。
(4)平台运行维护的统一管理
学生工作一体化服务平台对于用户、功能和资源权限、日志、接口和运行监控等统一进行管理,保障数据准确性,提升运营便捷性。
(5)多层次数据存储和访问,构建独立的主题数据库
学生工作一体化服务平台须引入缓存和内存数据库,降低与学生管理业务数据库交互次数,进行数据筛选,提升性能。


五、项目总体技术要求


1、项目技术要求
(1) 学生 工作一体化服务平台 须基于JAVAEE,采用浏览器/服务器(Browser/Server)架构。
(2) 学生 工作一体化服务平台 须使用当前最流行的Spring生态产品构建底层框架,使用Apache Shiro构建安全模块。
(3)学生 工作一体化服务平台 须使用当前最先进的HTML5和CSS3技术,基于Bootstrap3前端框架,采用扁平化设计和响应式开发模式实现前端应用,自适应PC、手机、平板等终端设备。
(4) 学生 工作一体化服务平台 后端存储须支持Oracle/Mysql等关系型数据库。
(5) 学生 工作一体化服务平台 运行环境须支持Unix/Linux/Windows等操作系统。 (6) 学生 工作一体化服务平台 应用服务器须支持TOMCAT/JETTY/JBOSS/WEBSPHERE等。
(7) 学生 工作一体化服务平台 可以支持采用 WebService 、 Restful 、数据视图、数据导入 导出等多种方式,为教育主管 部门及第三方应用软件提供丰富的外部接口,具有良好的开放性。
(8)信息标准, 学生 工作一体化服务平台 必须遵守《教育管理信息化标准》和《高等学校管理信息标准》等信息化标准,需要提供详细的合适的教务管理信息标准。
(9)系统性能要求
1) 可靠性和稳定性: 学生 工作一体化服务平台 应采用双服务器结构,可以支持每天自动备份,提供事务监控手段,提供有效系统运行日志管理功能;提供可靠的数据自动、异地备份功能;具有良好的运行保障体系,提供故障恢复手段,对服务器进行负载均衡配置,为现有服务器增加网卡及备用电源,确保系统的稳定性。
2) 安全性和保密性: 学生 工作一体化服务平台 设计时必须考虑整体的安全性,从数据访问操作、用户认证、数据加密,系统安全等多个方面对体系进行安全性设计,并可结合硬件设备提高系统的安全性。在系统设计中,实现信息资源的充分共享并注意信息的保护和隔离,系统应分别针对不同的应用和不同的环境,采取不同的措施,包括系统安全机制,数据存取权限控制和数据存储加密机制。
3) 美观性和易用性: 易用性和用户体验是项目成败的关键要素。 学生 工作一体化服务平台须采用 纯 B/S 的登录 方式, 可以支持多种 主流浏览器使用 ,并且易读、易理解、易操作,用户界面 简洁、美观、友好,易于用户掌握、操作和使用;系统管理的使用以简便、易于操作、方便实用为准则。实现 从产品的部署、登录、使用、维护、升级、扩展的全方位易用,从而提升系统的黏着度。
4) 并发性要求: 学生工作 一体化服务平台 的开发设计, 可以 支持应用和数据库等多重负载均衡能力,支持附件服务器 和 数据库服务器分离技术,从而支持大量用户同时在线和同时操作 的 能力 不会因为用户数的增长 或者 信息量的 增加 ,而导致系统响应能力下降。
(10) 其他技术要求
1) 具有丰富的自助服务:学生工作一体化服务平台要求采用动态配置技术,可以灵活定义自助服务项目和流程,完全满足学生工作一体化服务需要。
2) 具有多样的终端体验:学生工作一体化服务平台要求采用响应式网页设计,可以自适应PC、手机、平板等终端,亦可快速转成微信服务,接入易班平台,完美保留APP的用户体验,有效解决APP安装烦、维护杂、集成难的致命缺陷。
3) 要支持在线支付:学生工作一体化服务平台要求支持微信、支付宝、银行、第三方支付平台等支付方式,方便配合学校管理员人员快捷完成迎新、离校、及其它学生日常管理工作中产生的费用处理工作。
4) 可提供贴心的用户体验:学生工作一体化服务平台要求提供我的关注、推荐服务、功能使用指南、视频教程、站内消息、站点导航等栏目,全面提升用户体验。
5) 可提供科学的决策分析:学生工作一体化服务平台要求采用数据挖掘技术,可以充分利用采集的数据进行科学决策,提供精准服务、人性化服务。


2、项目技术架构


六、系统功能设计要求
学生工作一体化服务平台功能须覆盖了学生工作的各个方面,至少应包括学生一体化服务 网站,自助服务,我的工作,机构管理,教工管理,专业管理,场地管理,学籍管理,学生工作(请假管理、违纪管理、处分管理、评先评优、学生证管理、入伍管理、经济困难、勤工助学、学费减免、困难补助、助学贷款、重点关注学生、心理咨询、政工队伍、辅导员考评、综合测评、档案管理、留离校管理),智慧考勤、智慧团学(第二课堂)、报表中心,决策分析,流程定制,信息标准,数据导入,网站管理,系统管理等。

1 学生一体化服务 网站
学生工作一体化服务平台可以 围绕 学生 工作而设立的主题网站,提供信息发布、 学生导航等功能,方便掌握即时的资讯、动态及相关政策等信息。 学生工作一体化服务平台。
系统须支持学生网站动态构建,方便学校搭建个性化学生 网站。
系统须支持校友注册,方便校友及时提交注册信息。
系统须支技用人单位注册,方便用单位及时提交注册信息,并发布就业招聘岗位信息。
系统须支持资讯发布,方便准确获取相关动态和政策。
系统须支持各类办事指南发布,方便及时掌握各项事务的办理流程。
系统须支持各类公示信息发布,方便及时查询各类公示信息。
系统须支持网址导航发布,方便了解部门动态和相关信息。
系统须支持常见问题发布,方便及时查看常见问题处理办法,消除疑虑。
系统须支持使用指南发布,方便及时掌握服务平台操作方法。
网站效果图如下所示:


2、自助服务
学生工作一体化服务平台须为广大师生提供相关自助服务 ,至少包括自助迎新 个人信息、自选宿舍、自选手机号码、个人保险、军训服装、床上用品、绿色通道、助学贷款、转专业、来校信息、特长爱好、户口迁移、在线交费等 、学生工作 请销假、违纪申诉、违纪解除、处分申诉、处分解除、荣誉个人、保险报销、学生证补办、入伍补助、经济困难、勤工助学岗位、学费减免、困难补助、奖助学金、助学贷款、心理预约、辅导员评价、综合测评 自评 、离校、返校、留校等 。自助离校 宿舍退住、图书退还、财务结算、档案转递、户口迁移、毕业证发放、党团关系转接等 、校友工作 个人信息、加入校友会、我的圈子 、发起活动、反馈活动情况、活动信息、发起捐赠项目、捐赠项目信息、我的捐赠、我要投稿、我的投稿、寻找校友等 。
自助服务效果图如下所示:









3、我的工作
学生工作一体化服务平台
须提供个人日常工作待办区和已办区管理功能,其中, 待办工作 汇集 所有审核流程, 依据用户使用权限自动识别、推送与之相符的各种审核流和站内消息,用户可审批各审核流程并可浏览已审核环节的审核结果与审核材料。
已办工作 汇集用户所有已完成的审核流程,亦可视情况取消审核结果。
流程监控人可以实时监控各审核流程审核进程,亦可视情况终止、催办审核流程中的某一审核事务。
相关效果图如下所示:



另外,对于即将发生的事务,系统自动发送提醒预警消息。

4、基础信息管理
(1)机构管理
系统须支持对学校信息、校区信息、二级部门、三级部门录入与维护,为其它功能模块提供数据支撑。
系统须支持对部门管理人员的设置与维护。
(2)教工 管理
系统须支持对学校的教职工信息进行录入与维护,为其它功能模块提供数据支撑。
(3)专业管理
系统须支持对学校的开设的专业信息进行录入与维护;采用最新信息标准(2012版),可以根据学校类型自动切换专业目录。
系统须支持专业简介录入与维护,支持自定义专业简介栏目并录入与维护相应信息。
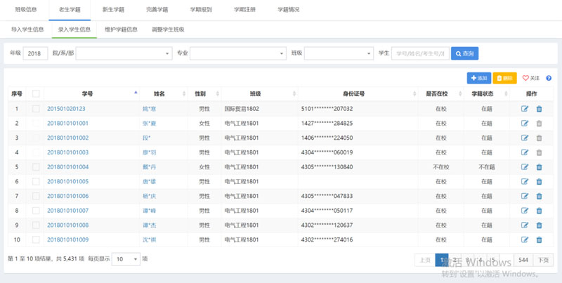
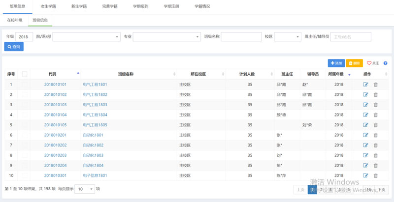
(4 )学籍管理
主要保证学生基本信息和注册信息的完整和准确。包括班级信息,老生学籍,新生学籍,完善学籍,报到注册,学籍异动等 。
班级信息:对班级信息进行录入与维护。


老生学籍:对在校生进行基本信息导入,注册信息生成与维护,零散录入在校生信息,调整在校生班级。
效果图如下所示:

新生学籍:对新生进行录取信息导入、注册信息生成与维护,亦可零散录入新生信息,智能分班,手动分班,零散调班,生成新生学号。另外,支持广东、上海、浙江等特殊省份的招生信息批量导入。
效果图如下所示:


完善学籍:相应管理人员可通过封装的修改字段批量修改学生信息,亦可零散修改学生信息。同时,基于允许学生修改的信息,学生在规定的时间内可自行完善个人信息。
效果图如下所示:


报到注册:相应管理员可按照报到注册规定批量为学生报到注册。同时,学生在规定的时间内可自行报到注册。效果图如下所示:



学籍异动:相关管理人员可基于学籍异动结果录入学生异动信息和批量导入学生异动信息;亦可动态配置学籍异动审批流程,学生在规定的时间内申请学籍异动,通过相关审批流程,给予学籍异动审批结果,相关管理人员基于学籍异动审批结果及时处理学籍异动后的学生班级。

5、招生 工作
招生工作功能贯穿报名、交费、考试和录取全过程。包括招生网站、基础信息、招生计划,报名管理,报名费管理,考试管理,成绩管理、录取管理、招生设置、信息标准、数据导入和系统管理。

1)、 招生网站
围绕招生工作而设立的主题网站,提供信息发布、学生导航等功能,方便掌握即时的资讯、动态及相关政策等信息。
支持动态构建,方便搭建个性化网站。
支持考生注册,方便 及时提交注册信息、获取登录账号。
支持咨询发布,方便准确获取相关动态和政策。支持常见问题发布,方便及时查看常见问题处理办法,消除疑虑。
支持招生计划、方便精准查询历年来相应专业招生计划;支持录取信息查询,方便及时查询录取情况,历年来录取分数对比等。
支持网址导航发布,方便了解部门动态和相关信息。



内容呈现的后端管理平台,维护各版块内容呈现与更新。
支持自定义链接类别,支持灵活控制网址导航发布内容。
支持自定义文章板块、文章板块分类,支持文章的发布与维护。
支持站内通知公告发布与维 护,可根据需要设置可见部门。


2 )招生计划
(1)、支持招生批次录入与维护,必须支持单招、扩招和统招,支持基于招生批次设置与维护招生
专业。



(2)、支持灵活设置与维护招生年份下各省市的招生计划人数、招生专业学费,亦可分科类设置与
维护;支持导入招生计划。



(3)、依据招生计划设置情况,提供招生计划信息查询、统计。


3 )报名管理



(1)、支持主管部门报名学生基本信息和相片导入。
(2)、支持学生在规定时间内报名 含填报志愿 )),支持报名学生资格审查 含注册报名学生 )),支持
资格审查时间设置,便于报名学生及时掌握资格审查 动态,及时查询资格审查结果。对于主管部门
报名学生,必须默认资格审查已通过,注册报名学生则需资格审查。



(3)、支持灵活设置报名学生填报志愿数,支持灵活设置报名学生需完善的信息,必须支持灵活设
置是否显示、是否必填和是否只读,支持是否灵活设置是否填报科类,支持灵活填报志愿优先顺序,必须支持灵活设置顺序((含校区→专业或专业→校区含校区→专业或专业→校区)),支持同一招生年份季节,是否允许不同批次报,支持同一招生年份季节,是否允许不同批次报名。



(4)、依据报名情况,提供报名信息查询、统计。


4)、 报名费管理




(1)、支持报名应交金额标准,支持收费、退费,单据作废,支持收费时 间、退费时间设置,便于
报名学生及时掌握收费、退费动态,及时开展交费和退费工作。
(2)、在线支付支持微微校、银行、第三方支付平台等支付方式。
(3)、依据报名费交纳情况,提供报名费信息查询、统计。


5) 考试管理













(1)、支持灵活设置考试项目、科类需考试项目。
(2)、支持批量或零散确定考生名单。
(3)、支持笔试安排和面试安排。其中,笔试安排支持批量或零散设置考场和考场容量,逐一安排考试项目时间和地点,自动识别待安排考试考生。面试安排支持批量或零散设置考场,基于设置的考试零散设置候考地点,支持 批量或零散设置考场容量,逐一安排考试项目面试时间、面试考生支持同一考试项目分批次安排面试时间 )),而后逐一安排面试地点。支持准考证 面谈通知发布时间设置,便于报名学生及时掌握准考证 面谈通知发布动态,及时查询准考证面谈通知结果。
(4)、依据考生确定情况,提供考生信息查询、统计。
(5)、依据考试安排情况,提供考试安排信息查询、统计。




6) 成绩管理



(1)、支持灵活设置分制、成绩构成、成绩录入人。其中,成绩构成可根据自身需要灵活设置分制
和权重(权重可超 100%),成绩录入人根据自身需要批量或零散设置 一个或多个成绩录入人。
(2)、支持多形式录入成绩,包括已排考且设置成绩录入人、已排考但未设置成绩录入人和未排考
且未设置成绩录入人三种情况。另外,已排考但未设置成绩录入人和未排考且未设置成绩录入人支
持灵活设置成绩数。支持导入成绩。
(3)、依据成绩录入情况,提供成绩信息查询、统计。


7 )录取管理





(1)、支持智能录取和手动录取。其中,智能录取可灵活选择志愿优先,兼顾分数或分数优先,兼顾志愿;灵活设置相应要求,如某一级别志愿考生考试分数大于上一级别志愿考生考试分数多少分时,优先录取;总分相同时,考试项目成绩 优先顺序设置;考生是否不区分科类等。
(2)、支持批量导入录取学生,支持批量或零散调整录取专业,支持批量或零散设置校内专业。
(3)、支持录取通知书导入,支持自定义录取通知书格式和打印。
(4)、依据考生录取情况,提供考生录取信息查询、统计。


8) 招生设置



支持灵活设置招生配置,切换应用场景,满足业务管理需要,规范操作规程和数据流向,充分体现管理人员的管理意图。


6 自助迎新
学生工作一体化服务平台提供的自助迎新功能贯穿报到,缴费,入住全过程;至少包括宿舍安排,收费管理,报到管理,绿色通道,助学贷款,转专业,床上用品,军训服装,迎新设置。相关效果图如下所示:


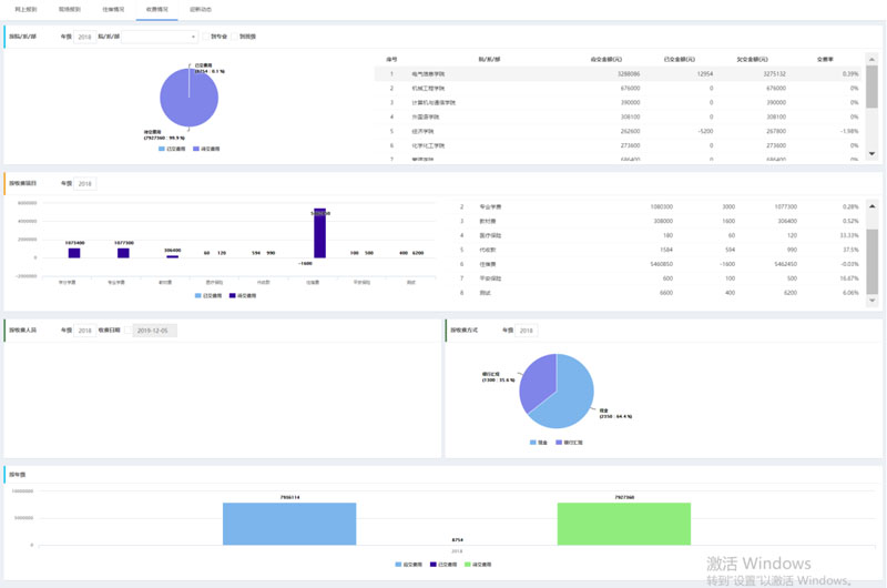
1 )收费管理
系统须支持收费项目、收费标准初始化(含批量初始化和零散初始化)。
系统须支持多个收费主体收费、每个收费主体能自动对应相应收费项目。
系统须支持银行批扣数据批量导入。
系统须支持收费、退费,单据作废。
系统须支持支持微信、支付宝、银行、第三方支付平台等支付方式。
系统可以依据收费情况,提供收费信息查询、统计。
相关效果图如下所示:


2 )报到管理
系统须支持自定义报到流程,报到单打印方式等。
系统须支持新生、在校生报到,亦可动态配置报到期间相关参数(如:报到情况统计显示方式、宿舍分配方式、收费标准初始化方式等)。
系统须支持扫公共二维码自助到校确认,支持扫学生个人二维码到校确认,支持报到终端到校确认,支持人脸识别到校确认。
系统须基于新生网上报到完善的个人信息,支持审核学生基本信息。对于未审核通过的新生,自动激活个人信息环节,新生可继续完善个人信息。
系统须依据新生网上报到情况,提供新生网上报到信息查询、统计。
系统须依据新生现场报到情况,提供新生现场报到信息查询、统计。
报到终端界面效果图如下所示:




3 )绿色 通道
系统须支持绿色通道登记。
系统须支持贫困新生支持绿色通道申请。对于绿色通道申请的学生,相关管理人员可进行审批并及时将审批结果反馈给相应新生。
系统可依据贫困新生绿色通道申请情况,提供绿色通道信息查询、统计。
绿色通道终端界面效果图如下所示:




4 )助学贷款
系统须支持助学贷款登记。
系统须支持贫困新生助学贷款信息提交。对于助学贷款的新生,相关管理人员可进行审批并及时将审批结果反馈给相应新生。
系统可依据贫困新生助学贷款情况,提供助学贷款信息查询、统计。
助学代款界面效果图如下所示:


5) 转专业
系统须支持转专业登记。
系统须支持新生转专业申请,对于转专业申请的新生,相关管理人员可进行审核并及时将审核结果反馈给相应新生。
系统可依据新生转专业情况,提供新生转专业信息查询、统计。
系统转专业界面效果图如下所示:


6) 床上用品



(1)、支持灵活上传床上用品图片。
(2)、支持学生在规定时间内床上用品购买意向反馈,支持床上用品领取终端登记床上用品领取,支持学生扫二维码领取。必须支持可根据交费情况灵活控制是否允许领取。
(3)、依据床上用品购买情况,提供床上用品购买信息查询、统计。
(4)、依据床上用品领取情况,提供床上用品领取信息查询、统计。


7 )军训服装



(1)、支持灵活上传军训服装图片,自定义服装类别和服装型号。
(2)、支持学生在规定时间内军训服装购买意向反馈,支持军训服装领取终端登记军训服装领取,支持学生扫二维码领取。必须支持可根据交费情况灵活控制是否允许领取。
(3)、依据军训服装购买情况,提供军训服装购买信息查询、统计。
(4)、依据军训服装领取情况,提供军训服装领取信息查询、统计。


8 )宿舍钥匙



(1)、支持宿舍钥匙领取终端登记宿舍钥匙领取,支持学生扫二维码领取。必须支持可根据交费情况灵活控制是否允许领取。
(2)、依据宿舍钥匙领取情况,提供宿舍钥匙领取信息查询、统计。


9 )宿舍安排
系统须支持对宿舍信息进行录入与维护,对学生入住信息进行分配与维护。
系统支持与我校已建设的公寓闸机系统实现宿舍信息对接、学生寝室出入记录对接、学生寝室卫生检查数据对接、学生宿舍安排数据对接等,通过数据实时对接,从而实现迎新流程统一化管理。
系统可根据宿舍楼信息批量生成房间的床位信息;支持宿舍楼预先设置地图,基于百度地图、高德地图进行导航;支持床位状态的维护;支持房间布局图上传与发布。
系统可按院/系/部、专业、班级分配计划宿舍床位,支持基于设置的规则批量分配计划宿舍床位,可零散调整分配计划宿舍床位。规则必须支持床位比例、床位数、宿舍等级、自有宿舍、选择宿舍楼等进行智能分配宿舍床位。支持设置规则批量分配实际宿舍床位,亦可零散调整分配实际宿舍床位,规则必须支持随机分配、按学号顺序分配、按生源地分配、按照入学成绩分配、按照学生特长分配。亦可基于规定的模板,批零导入学生入住信息。
系统须支持管理人员登记不住宿学生信息。
系统管理界面效果图如下所示:


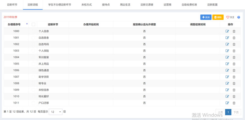
10 )迎新设置
系统须支持动态配置迎新环节、迎新流程。对于选择类和阅读类的迎新环节,相关管理人员可自行添加;对于提交类的迎新环节,相关管理人员可自行配置相应参数;对于有收费标准的迎新环节,相关管理人员可自行配置收费标准。另外,对于新生个人信息,相关管理人员可自行配置必填项。
系统须支持来校方式、接待点、周边生活、运行商的配置,手机号码的导入,志愿者的设置(可批量设置和零散设置)。
系统须支持相关迎新参数设置,包括网上报到的学生范围、时间区段、身份识别标识(新生含学号、姓名、身份证号、信息卡卡号、考生号、通知书编号,老生含学号、姓名、身份证号、信息卡卡号)、报到交费顺序(含报到→交费、交费→报到)、新生报到控制(含统计方式、到校确认方式、收费标准初始化方式、宿舍分配方式、报到单格式等)、老生报到控制(含统计方式、到校确认方式、收费标准初始化方式等)、收费登记控制、网上报到控制。
迎新设置管理界面效果图如下所示:


7 学生工作


学生工作功能贯穿了学工管理全过程。包括疫情管理、请假管理、违纪管理、处分管理、评先评优、奖励管理、学生证管理、经济困难、勤工助学、学费减免、困难补助、助学贷款、奖助学金、重点关注、心理预约、政工队伍、辅导员考评、综合测评、档案管理、离返校管理和学工设置。

1) 请假管理
系统须支持 按照请假类别 自定义审核流程, 亦可实时查看审批进度, 包括请假 类别 、请假申请、 请假,销假申请,销假等。
请假类别:支持自定义请假类别。如:事假、病假等。
请假申请:支持学生请假申请,依据请假类别进行请假申请审核,学生亦可实时查看审批进度。审批过程中也可申请终止请假申请。
请假:支持管理人员提交登记 导入请假信息。提交请假支持请假审核。
销假申请:支持学生销假申请,支持销假申请审核,学生亦可实时查看审批进度。审批过程中也可申请终止销假申请。
销假:支持管理人员登记 导入销假信息。
依据请销假情况,提供请销假信息查询、统计。
系统可依据请销假审批情况,提供请销假审批过程信息查询、统计。
效果图如下所示:



另外,亦可支持定位销假。


2) 违纪管理
系统须支持 按照违纪类别 自定义审核流程, 亦可实时查看审批进度, 包括 违纪类别 、违纪 、 违纪申诉、撤销违纪、违纪解除、解除违纪、违纪公示等。
违纪类别:支持自定义违纪类别。
违纪:支持管理人员提交/登记 导入违纪信息。提交违纪支持违纪审核。
违纪申诉:支持学生在规定时间内进行违纪申诉,依据违纪类别进行违纪申诉审核,学生亦可实时查看审批进度。审批过程中也可申请终止违纪申诉。
撤销违纪:支持管理人员撤销违纪信息。
违纪解除:支持学生在规定时间内进行违纪解除,依据违纪类别进行违纪解除审核,学生亦可实时查看审批进度。审批过程中也可申请终止违纪解除。
解除违纪:支持管理人员解除违纪信息。
违纪公示:依据违纪情况,最终确定相应违纪信息并在规定时间内进行公示。
依据违纪情况,提供违纪信息查询、统计系统可依据违纪审批情况,提供违纪审批过程信息查询、统计。
效果图如下所示:


3) 处分管理
系统须支持 按照处分名称 自定义 审核流程, 亦可实时查看审批进度, 包括 处分名称 、
提交 登记处分 、 处分申诉、撤销处分、处分解除、解除处分、处分认定、处分公示等。
处分名称:支持自定义违纪名称。
处分:支持管理人员提交登记 导入处分信息。提交处分支持处分审核。
处分申诉:支持学生在规定时间内进行处分申诉,依据处分名称进行处分申诉审核,学生亦可实时查看审批进度。审批过程中也可申请终止处分申诉。
撤销处分:支持管理人员撤销处分信息。
处分解除:支持学生在规定时间内进行处分解除,依据处分名称进行处分解除审核,学生亦可实时查看审批进度。审批过程中也可 申请终止处分解除。
解除处分:支持管理人员解除处分信息。
处分认定:依据违纪情况,按照处分认定规则认定相应处分,相应处分支持处分审核。
处分公示:依据处分情况,最终确定相应处分信息并在规定时间内进行公示。
系统可依据处分情况,提供处分信息查询、统计系统可依据处分审核情况,提供处分审批过程信息查询、统计。
效果图如下所示:


4) 评先评优
支持按照荣誉项目 自定义审核流程, 亦可实时查看审批进度, 包括 荣誉项目、评选批次、申请条件、荣誉个人申请、评选条件、班级评价体系、荣誉班级、荣誉公示、奖励发放等。
荣誉项目:支持自定义荣誉项目,涉及个人项目和班级项目。
评选批次:支持自定义评选批次,亦可设置评选批次下的荣誉项目和奖励办法。
申请条件:支持灵活设置荣誉项目的申请条件,学生可进行获得荣誉项目申请。如:可申请年级、处分限制、学业成绩、德育成绩、等级考试成绩、志愿者服务、违纪限制等。
荣誉个人申请:支持学生在规定时间内进行符合条件的荣誉项目申请。
评选条件:支持灵活设置荣誉项目的评选条件,管理人员可进行获得容易项目智能或零散评选。如:荣誉项目互斥、荣誉项目人数上限等。
荣誉个人:支持管理人员智能或零散评选荣誉个人,亦支持管理人员提交/登记导入荣誉个人。提交荣誉个人支持荣誉个人审核。
班级评价体系:支持管理人员灵活设置班级评价体系。
荣誉班级:支持管理人员提交登记 导入荣誉班级。提交荣誉班级支持荣誉班级审核。
荣誉公示:依据荣誉评选情况,最终确定相应荣誉个人荣誉班级信息并在规定时间内进行公示。
奖励发放:支持管理人员登记导入奖励发放信息。
系统可依据荣誉评选情况,提供荣誉个人荣誉班级信息查询、统计系统可依据奖励发放情况,提供奖励发放信息查询、统计。
系统可依据荣誉评选信息审核情况,提供荣誉个人/荣誉班 级审批过程信息查询、统计。
效果图如下所示:





5)学生证管理
系统须支持 学生证补办自 定义审核流程, 亦可实时查看审批进度, 包括 学生证补办申请、学生证补办、打印学生证等。
学生证补办申请:支持学生进行学生证补办申请,学生亦可实时查看审批进度。审批过程中也可申请终止学生证补办申请。
学生证补办:支持管理人员登记学生证补办信息。
学生证打印:支持管理人员自定义学生证打印模板并打印学生证。
系统可依据学生证补办情况,提供学生证补办信息查询、统计系统可依据学生证补办审核情况,提供学生证补办审批过程信息查询、统计。


6)入伍管理
系统须支持按照入伍补助类别自定义审批流程,亦可实时查看审批进度,包括入伍大学生、入伍补助类别、入伍补助申请、入伍补助等。
入伍大学生:支持管理人员登记入伍大学生。
入伍补助类别:支持自定义入伍补助类别。
入伍补助申请:支持学生进行入伍补助申请,依据入伍补助类别进行入伍补助审核,学生亦可实时查看审批进度。审批过程中也可申请终止入伍补助申请。
入伍补助:支持管理人员登记导入入伍大学生的入伍补助信息。
系统可依据入伍大学生情况,提供入伍大学生信息查询、统计系统可依据入伍补助情况,提供入伍补助信息查询、统计系统要依据入伍补助审核情况,提供入伍补助审批过程信息查询、统计。


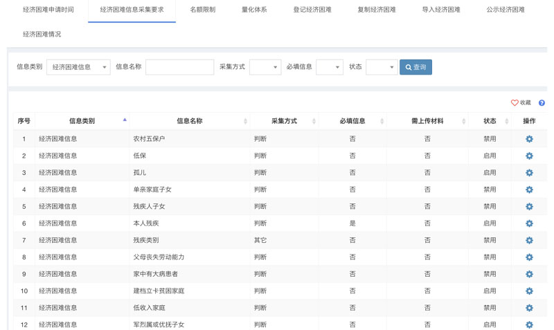
7)经济困难
系统须支持按照困难类别自定义审批流程,亦可实时查看审批进度,包括 经济困难申请、登记经济困难等。
经济困难申请:支持学生在规定时间内进行经济困难申请,依据困难类别进行经济困难审核,学生亦可实时查看审批进度。审批过程中也可申请终止经济困难申请。
经济困难:支持管理人员登记导入经济困难信息。
依据经济困难情况,提供经济困难信息查询、统计依据经济困难审核情况,提供经济困难审批过程信息查询、统计。
效果图如下所示:


8)勤工助学
系统须支持岗位需求、岗位提交自定义审批流程,亦可实时查看审批进度,包括岗位、岗位需求、申请条件、岗位申请、评选条件、在岗、离岗、薪酬发放等。
岗位:支持管理人员自定义岗位名称。
岗位需求:支持管理人员提交登记岗位需求。支持管理人员在规定时间内提交岗位需求并支持岗位需求审核。
申请条件:支持灵活设置岗位的申请条件,学生可进行获得岗位申请。如:经济困难、处分限制、申请岗位数限制等。
岗位申请:支持学生在规定的时间内进行岗位申请,学生亦可实时查看审批进度。审批过程中也可申请终止岗位申请。
评选条件:支持灵活设置岗位的评选条件。如:岗位数量等
在岗:支持管理人员智能和零散评选岗位学生,亦支持管理人员登记导入岗位学生。
离岗:支持管理人员登记导入离岗学生。
薪酬发放:支持管理人员智能和零散计算薪酬,亦支持管理人员登记导入薪酬发放信息。
依据岗位需求情况,提供岗位需求信息查询、统计。
依据岗位情况,提供在岗、离岗信息查询、统计。
依据岗位需求审核情况,提供岗位需求审批过程信息查询、统计。
依据岗位情况,提供岗位审批过程信息查询、统计。
效果图如下所示:




9)学费减免
系统须支持学费减免申请、提交学费减免自定义审核流程,亦可实时查看审批进度,包括 申请条件、学费减免申请、登记学费减免。
申请条件:支持管理人员灵活设置申请条件。如:可申请年级、处分限制、困难程度等。
学费减免申请:支持学生在规定时间内进行学费减免申请,学生亦可实时查看审批进度。审批过程中也可申请终止学费减免申请。
学费减免:支持管理人员登记导入学费减免信息。
依据学费减免情况,提供学费减免信息查询、统计。
系统可依据学费减免审核情况,提供学费减免审核过程信息查询、统计。
效果图如下所示:




1 0 )困难补助
系统须支持困难补助申请、提交困难补助自定义审核流程,亦可实时查看审批进度,包括 困难补助项目、申请条件、困难补助申请、评选条件、困难补助等。
困难补助项目:支持管理人员自定义困难补助项目,涉及临时补助和专项补助。
申请条件:支持管理人员灵活设置申请条件。如:可申请年级、处分限制、困难程度等。
困难补助申请:支持学生在规定时间内进行困难补助申请,学生亦可实时查看审批进度。审批过程中也可申请终止困难补助申请。
评选条件:支持管理人员灵活设置申请条件。如:可补助人员等。
困难补助:支持管理人员智能和零散评选困难补助学生,亦支持管理人员登记/导入困难补助学生。
系统可依据困难补助情况,提供困难补助信息查询、统计。
系统可依据困难补助审核情况,提供困难补助审核过程信息查询、统计。
效果图如下所示:


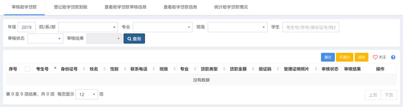
1 1 )助学贷款
系统须支持国家贷款自定义审核流程,亦可实时查看审批进度,包括 贷款项目、贷款批次、申请条件、贷款申请,贷款,贷款合同、还款、还款协议。
贷款项目:支持管理人员自定义贷款项目。
贷款批次:支持管理人员自定义贷款批次。
申请条件:支持管理人员灵活设置申请条件。如::可申请年级、处分限制、困难程度等。
贷款申请:支持学生在规定时间内进行贷款申请,学生亦可实时查看审批进度。审批过程中也可申请终止贷款申请。
贷款:支持管理人员登记/导入贷款信息,含生源地贷款。
贷款合同:支持管理人员登记/导入贷款合同信息。
还款协议:支持管理人员登记/导入还款协议。
系统可依据贷款情况,提供贷款信息查询、统计。
系统可依据贷款审核情况,提供贷款审核过程信息查询、统计。
效果图如下所示:


1 2 )奖助学金
系统须支持按照奖助学金类别自定义审核流程,亦可实时查看审批进度,包括 奖助学金项 目、评选批次、申请条件、奖助学金申请、评选条件、奖助学金、奖助学金公示、奖助学金发放。
奖助学金项目:支持管理人员自定义奖助学金项目,涉及奖助学金类别。
评选批次:支持管理人员自定义评选批次,涉及奖助学金项目和金额。
申请条件:支持管理人员灵活设置申请条件。如:如:可申请年级、处分限制、学业成绩、德育成绩、等级考试成绩、志愿者服务、违纪限制等。
奖助学金申请:支持学生在规定时间内进行贷款申请,依据奖助学类别进行奖助学金审核,学生亦可实时查看审批进度。审批过程中也可申请终止奖助学金申请。
评选条件:支持管理人员/灵活设置评选条件。如:奖助学金项目互斥、奖助学金项目人数上限等。
奖助学金:支持管理人员智能和零散评选奖助学金学生,亦支持管理人员登记/导入奖助学金学生。
奖助学金公示:依据奖助学金评选情况,最终确定相应奖助学金信息并在规定时间内进行公示。
奖助学金发放:支持管理人员登记/导入奖助学金发放信息。
依据奖助学金评选情况,提供奖助学金信息查询、统计
依据奖助学金发放情况,提供奖助学金发放信息查询、统计。
依据奖助学金评选信息审核情况,提供奖助学金审批过程信息查询、统计。
效果图如下所示:



1 3 )重点关注学生

针对特殊学生进行重点关注管理,包括 登记重点关注学生、取消重点关注学生、谈话记录、家校联系记录、学生反馈信息等。
登记重点关注学生:支持管理人员登记重点关注学生信息,亦支持登记重点关注学生变化信息。
取消重点关注学生:支持管理人员取消重点关注学生信息,亦支持撤回重点关注学生信息。
谈话记录:支持管理人员提交/登记谈话记录。
家校联系记录:支持管理人员提交/登记家校联系记录。
学生反馈信息:支持管理人员提/登记家校学生反馈信息。
依据重点关注学生情况,提供重点关注学生信息查询、统计。
效果图如下所示:


1 4 )心理预约

针对特殊学生进行重点关注管理,包括 咨询室、咨询师、咨询主题、值班安排、预约条件、调整预约、处理咨询、登记咨询。
咨询室:支持管理人员灵活设置咨询室信息。
咨询师:支持管理人员灵活设置咨询师信息。
咨询主题:支持管理人员自定义咨询主题信息。
值班安排:支持管理人员灵活设置值班安排信息。
预约条件:支持管理人员灵活设置预约条件。如:预约次数等。
调整预约:支持咨询师灵活调整预约。
处理咨询:支持咨询师灵活处理咨询。
登记咨询:支持咨询师登记咨询信息。
依据咨询情况,提供咨询信息查询、统计。
效果图如下所示:


1 5) 政工队伍
(1)、辅导员信息:支持批量或零散调整班级辅导员信息,支持批量设置学院辅导员或年级辅导员。
(2)、工作记录:支持自定义工作记录,支持辅导员提交工作记录,支持自定义工作记录评价规定,基于评价规定自动评价工作记录分值或主管领导手动评价工作记录分值。
依据工作记录情况,提供工作记录信息查询、统计。
效果图如下所示:


16) 辅导员考评



支持自定义评价人员类别,支持自定义评价批次,必须支持灵活设置评价时间、评价人员类别、评价人员类别对应的评价人 员、评价人员对应的辅导员。对于评价人员类别为学生,支持批量或零散设置评价人员 既支持按比例设置学生又支持逐一挑选学生进行辅导员评价。
评价体系:支持自定义结果等级,支持自定义评分项,支持自定义评价模板,支持自定义评价标准,支持灵活设置评价人员类别评价模板。
支持评价人员逐一开展辅导员评价。
计算结果:支持灵活设置评价结果计算公式。必须支持灵活设置计算范围、评价人员类别的权重,是否考虑将工作记录评价分值进行量化,是否考虑部门分值权重等。
附加分:支持自定义附加项目,支持登记附加分。
依据辅导员评价情况,提供辅导员评价结果信息查询、统计。


1 7 )综合测评
综合测评管理至少应包括评价人员类别、评价批次、评价人员、评价范围、评价体系、评价表、计算结果等。
评价人员类别:支持管理人员自定义评价人员类别。如:辅导员、学生等
评价批次:支持管理人员自定义评价批次,涉及评价人员类别和当前批次设置。
评价人员:支持管理人员灵活设置评价人员。默认学生无须设置。
评价范围:支持管理人员灵活设置评价人员的评价学生范围。
评价体系:支持管理人员灵活设置评价体系,涉及指标体系、指标体系对应的评价批次等。
评价表:支持评价人员提交评价表。
计算结果:支持评价人员类别所占权重计算最终结果。
依据评价结果情况,提供评价结果信息查询、统计。
效果图如下所示:




1 8) 档案管理
档案管理至少应包括档案类别、接收档案、补充档案、转递档案、借用档案、归还档案、借阅档案。
档案类别:支持管理人员自定义档案类别。
接收档案:支持管理人员接收档案信息。
补充档案:支持管理人员补充档案信息。
转递档案:支持管理人员转递档案信息。
借用档案:支持借用档案信息。
归还档案:支持管理人员登记归还档案信息。
借阅档案:支持借阅档案信息。
依据档案情况:提供档案信息查询、统计。
效果图如下所示:


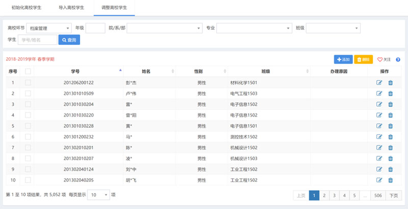
19)留离校管理
系统须支持留校、离校、返校自定义审批流程,亦可实时查看审批进度,包括留校申请、留校、离校申请、离校、返校申请、返校等。
留校申请:支持学生进行留校申请,学生亦可实时查看审批进度。审批过程中也可申请终止留校申请。
留校:支持管理人员登记/导入留校信息。
离校申请:支持学生进行离校申请,学生亦可实时查看审批进度。审批过程中也可申请终止离校申请。
离校:支持管理人员登记/导入离校信息。
返校申请:支持学生进行返校申请,学生亦可实时查看审批进度。审批过程中也可申请终止返校申请。
返校:支持管理人员登记/导入返校信息。
系统可依据留离返校情况,提供留离返校信息查询、统计。
系统可依据留离返校审核情况,提供留离返校审核过程信息查询、统计。
效果图如下所示:



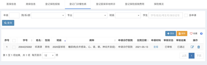
20)保险管理
包含医保信息管理、商业保险信息管理、上报医保数据、医保报销信息管理、门诊慢性病管理、医保异地转诊管理、保险报销费用管理、及保险情况统计等功能。














21 )问卷调查





阅卷调查至少应包括问卷题型、问卷主题、问卷题目、问卷批次、问卷范围、问卷调查等
问卷题型:支持管理人员自定义问卷题型。如:单选题、多选题、主观题
问卷主题:支持管理人员自定义问卷主题及主题说明。
问卷题目:支持管理人员自定义主题下的问卷题目及相应选项。
问卷批次:支持管理人员自定义问卷批次。
问卷范围:支持管理人员自定义批次的学生范围。
问卷调查:支持学生提交问卷调查。
依据问卷调查情况,提供问卷调查信息查询、统计。


8 就业工作


1 )生源管理



系统须支持管理人员生成、导入、调整生源信息。
系统须支持管理人员设置学生生源完善信息,亦可进行相应信息审核。
系统须支持学生在规定时间内完善生源信息。
系统须支持管理人员查看生源信息、统计生源情况。


2 )简历管理



系统须支持管理人员设置简历完善信息(含完成权重),亦可进行相应信息审核。
系统须支持管理人员、学生完善简历。
系统须支持管理人员查看简历信息,统计简历情况。


3) 用人单位



系统须支持管理人员设置企业完善信息(含完成权重),亦可进行相应信息审核。
系统须支持管理人员登记/导入企业信息,设置黑名单企业等。
系统须支持管理人员查看企业信息、统计企业情况。

4 )在线招聘



系统须支持用人单位发布在线招聘信息、反馈在线招聘情况。
系统须支持管理人员审核在线招聘信息。
系统须支持管理人员查看在线招聘信息,统计在线招聘情况。


5 )宣讲会




系统须支持管理人员自定义宣讲会场地,宣讲会时间区段
系统须支持用人单位提交宣讲会申请。
系统须支持管理人员审核、安排宣讲会。
系统须支持管理人员登记/导入宣讲会信息。
系统须支持管理人员查看宣讲会信息,统计宣讲会情况。


6 )双选会







系统须支持管理人员发布双选会信息(含专场)。
系统须支持用人单位提交双选会申请。
系统须支持管理人员审核、安排双选会信息。
系统须支持管理人员登记/导入参会企业信息。
系统须支持查看双选会信息、统计双选会情况。


7 )职位管理



系统须支持查看所有职位信息情况。


8 )就业信息
系统须支持管理人员导入协议书编号
系统须支持管理人员自定义提交就业信息(含协议书信息、毕业去向、报到单位、档案转递等)
系统须支持管理人员审核就业信息。
系统须支持管理人员登记/导入就业信息。
系统须支持管理人员登记/导入补发协议信息。
系统须支持管理人员登记/导入报到证发放信息。
系统须支持管理人员登记/导入档案转递信息。
系统须支持管理人员登记/导入档







案转递快递单号与快递公司。
系统须支持管理人员上报就业信息、查看就业信息、统计就业情况。


9 自助离校
自助离校功能贯穿毕业生离校办理相关手续全过程,至少应 包括离校流程,离校数据,离校手续等。

1 )离校设置





主要对离校环节、流程、办理人、离校参数进行相应的设置。
系统须支持离校环节设置,包括离校环节名称、办理部门、办理地点、数据来源、状态、备注;
系统须支持离校流程设置,包括设置办理的先后顺序和最终环节。
系统须支持离校办理人设置,包括分离校环节设置办理人 办理人可使用个人帐号登录系统,审核相应环节待办理学生,现场登记办理完成情况 。
系统须支持离校参数设置,包括设置离校的学年学期、开始时间和结束时间等。
效果图如下所示:


2) 离校数据



系统须支持离校学生初始化,根据毕业年届及学籍状态,生成待办理离校手续的毕业学生。根据各离校流程适应范围批量生成每位毕业生待办理的离校环节,形成每位毕业生的离校单 不需要办理的环节将显示为已办理 。
系统须支持离校学生导入,离校环节中数据来源为批量导入的环节,可通过导 入离校学生功能将需要办理的学生名单批量导入 未导入的学生,环节将显示为已办理 。
系统须支持离校学生调整,由各环节办理人调整相应环节不需要办理手续的学生调整后将刷新学生离校程序单,不需办理的相应环节将显示为已办理 。
效果图如下所示:


3 )离校手续
主要由各离校环节办理人现场办理离校手续,登记毕业生离校手续办理状态。
学生可以实时查看个人离校环节手续办理进度。
可以由管理人员集中批量打印学生的离校单,也可由学生个人在线自助打印离校单。
可将已经办理完离校手续的学生批量设置为不在校。
效果图如下所示:







10 校友工作
校友工作功能须覆盖校友工作的各个方面,至少包括校友会管理,校友管理,校友活动,校友捐赠,校友期刊,校友来访等。


1) 校友会管理
包括校友总会、校友分会、校友会机构、校友会管理人员。
校友总会:支持管理人员灵活录入校友总会信息。
校友分会:支持管理人员灵活录入校友分会信息。
校友分会:支持管理人员灵活录入校友会下的机构信息。
校友会管理人员:支持管理人员灵活设置校友会机构下的管理人员信息。
依据校友会情况,提供校友会信息查询、统计。
依据校友会管理人员情况,提供校友会管理人员信息查询、统计。
效果图如下所示:


2 )校友管理
至少应包括校友审核、导入校友信息、录入校友信息、完善校友信息、校友圈子等。
校友审核:支持管理人员智能或零散审核校友信息。
导入校友信息:支持管理人员导入校友信息。
录入校友信息:支持管理人员录入校友信息。
完善校友信息:支持管理人员修改校友信息、智能合并校友信息等。
校友圈子:自动形成校友圈子信息,支持管理人员查询校友圈子及相应校友信息。
依据校友情况,提供校友信息查询、统计。
界面效果图如下所示:


3 )校友活动
包括活动类别、审核活动、录入活动信息、审核活动情况、录入活动情况等。
活动类别:支持管理人员自定义活动类别。
审核活动:支持管理人员审核校友发起的活动。
录入活动信息:支持管理人员录入活动信息。
审核活动情况:支持管理人员审核校友反馈的活动情况。
录入活动情况:支持管理人员录入活动情况。
依据活动情况,提供活动信息查询、统计。
管理界面效果图如下所示:


4 )校友捐赠
包括捐赠项目类别、审核捐赠项目信息、录入捐赠项目信息、录入捐赠方法、打印捐赠证书等。
捐赠项目类别:支持管理人员自动以捐赠项目类别。
审核项目项目信息:支持管理人员审核校友发起的捐赠项目。
录入捐赠项目信息:支持管理人员录入捐赠项目信息。支持管理人员确认校友捐赠信息。
录入捐赠方法:支持管理人员录入捐赠方法。
打印自己证书:支持管理人员打印校友捐赠证书。
依据捐赠项目情况,提供捐赠项目信息查询、统计。
依据捐赠情况,提供捐赠信息查询、统计。
管理界面效果图如下所示:


5) 校友期刊
包括期刊类别、审核投稿信息、录入投稿信息等。
期刊类别:支持管理人员自定义期刊类别。
审核投稿信息:支持管理人员审核校友投稿信息。
录入投稿信息:支持管理人员录入投稿信息。
依据投稿情况,提供投稿信息查询、统计。
管理界面效果图如下所示:


6) 校友来访
包括录入校友来访信息。
录入校友来访信息:支持管理人员录入校友来访信息。
依据校友来访情况,提供校友来访信息查询。

11、团委管理
团委工作功能贯穿团委管理全过程。包括团委网站、我的工作、基础信息、 团组织、学生组织、团员管理、团日活动、社团管理、志愿服务、创新创业、实践活动、其他活动、第二课堂、投诉管理、团委设置 、流程定制、信息标准、数据导入和系统管理。
(1) 团组织
Ⅰ、支持自动生成校团委、团总支和团支部信息,支持开展日常维护。
Ⅱ、支持自定义团组织部门,支持灵活设置团组织机构,支持灵活设置团组织干部,支持开展日常维护。
Ⅲ、依据团组织情况,提供团组织信息统计。
Ⅳ、依据团干部情况,提供团干部信息查询。
(2 )学生组织
Ⅰ、支持自动生成校学生会,院学生会信息;支持录入社团联合会信息;支持自动生成志愿者总队、志愿者分队信息;支持开展日常维护
Ⅱ、支持自定义学生会、社团联合会、志愿者部门,支持灵活设置学生会、社团联合会、志愿者机构,支持学生会、社团联合会 、志愿者干部。
Ⅲ、依据学生组织情况,提供学生组织信息统计。
Ⅳ、依据学生干部情况,提供学生干部信息查询。
(3) 团员管理
Ⅰ、支持团员信息日常维护。
Ⅱ、支持登记团费、导入团费。
Ⅲ、依据团员情况,提供团员信息查询、统计。
Ⅳ、依据团费情况,提供团费信息查询、统计。
(4) 团日活动
Ⅰ、支持自定义团日活动类别,支持灵活设置团日活动信息采集要求。
Ⅱ、支持发布团日活动。
Ⅲ、支持团干评价参加团日活动人员,支持反馈团日活动情况,评价团日活动反馈。必须支持灵活设置评价分值上限、是否需指导老师核实 、反馈截止时间等。
Ⅳ、依据团日活动情况,提供团日活动信息查询、统计,提供团日活动评价信息查询、统计。


5 )社团管理
(1)、社团信息:支持自定义社团性质,支持灵活设置社团信息采集要求,支持动态配置社团成立审批流程,支持学生在规定时间内完成社团成立申请,支持登记社团,支持导入社团。必须支持灵活设置社团成立人数、是否需要确认、核实。 对于学生社团成立/申请,支持实时查看审核进度和审核结果。
(2)、社团注册:支持灵活设置社团注册信息采集要求,支持动态配置社团注册审批流程,支持学生在规定时间内完成社团注册申请,支 持登记社团注册,支持社团冻结。必须支持灵活设置是否需要确认、核实、是否自动冻结。 对于学生社团注册 申请,支持实时查看审核进度和审核结果。
(3)、社团信息变更:支持动态配置社团信息变更审批流程,支持学生在规定时间内完成社团信息变更申请,支持登记社团信息变更。必须支持灵活设置是否需要确认、核实。 对于学生社团信息变更 申请,支持实时查看审核进度和审核结果。
(4)、社团成员:支持灵活设置学生报名社团数量上限,支持学生审核社团成员报名、登记社团成员、变更社团成员。
(5)、社团活动:支持自定义社团活动类型,支持灵活设置社团活动信 息采集要求,支持动态配置社团活动审批流程,支持登记社团活动。必须支持灵活设置是否需要确认、核实。 对于学生社团活动 申请,支持实时查看审核进度和审核结果。支持社团活动报名,支持学生审核社团活动报名。支持学生评价参加社团活动人员,支持反馈社团活动情况,评价社团活动反馈。必须支持灵活设置评价分值上限、是否需指导老师核实等。
(6)、社团注销:支持动态配置社团注销审批流程,支持登记社团注销。必须支持灵活设置是否需要确认、核实。 对于学生社团注销 申请,支持实时查看审核进度和审核结果。
(7)、依据社团情况,提供社团信息查询、统计。
(8)、依据社团注册情况,提供社团注册信息查询、统计。
(9)、依据社团信息变更情况,提供社团信息变更信息查询、统计。
(10)、依据社团成员情况,提供社团成员信息查询、统计。
(11)、依据社团活动情况,提供社团活动信息查询、统计,提供社团活动评价信息查询、统计。
(12)、依据社团注销情况,提供社团注销信息查询、统计。


6 )志愿服务
(1)、支持自定义志愿活动类型,支持灵活设置志愿活动信息采集要求,支持动态配置志愿活动审批流程,支持登记志愿活动。必须支持灵活设置是否需要确认、核实。 对于学生志愿活动 申请,支持实时查看审核进度和审核结果。
(2)、支持学生评价参加志愿活动人员,支持反馈志愿活动情况,评价志愿活动反馈。必须支持灵活设置评价分值上限、是否需指导老师核实等。
(3)、依据志愿活动情况,提供志愿活动信息查询、统计,提供志愿活动评价信息查询、统计。

7 )创新创业
(1)、团队信息:支持自定义团队级别、项目类别,支持灵活设置团队信息采集要求,支持动态配置团队成立审批流程,支持学生在规定时间内完成团队成立申请,支持登记团队,支持导入团队。必须支持灵活设置团队成立人数、是否需要确认、核实。 对于学生团队成立 申请,支持实时查看审核进度和审核结果。
(2)、团队注册:支持灵活设置团队注册信息采集要求,支持动态配置团队注册审批流程,支持学生在规定时间内完成团队注册申请,支持登记团队注册,支持团队冻结。必须支持灵活设置是否需要确认、核实、是否自动冻结。 对于学生团队注册 申请,支持实时查看审核进度和审核结果。
(3)、团队信息变更:支持动态配置团队信息变更审批流程,支持学生在规定时间内完成团队信息变更申请,支持登记团队信息变更。必须支持灵活设置是否需要确认、核实。 对于学生团队信息变更 申请,支持实时查看审核进度和审核结果。
(4)、团队成员:支持学 生审核社团成员报名、登记团队成员、变更团队成员。
(5)、团队活动:支持自定义团队活动类型,支持灵活设置团队活动信息采集要求,支持动态配置团队活动审批流程,支持登记团队活动。必须支持灵活设置是否需要确认、核实。 对于学生团队活动 申请,支持实时查看审核进度和审核结果。
支持学生评价参加团队活动人员,支持反馈团队活动情况,评价团队活动反馈。必
须支持灵活设置评价分值上限、是否需指导老师核实等。
(6)、社团注销:支持动态配置团队注销审批流程,支持登记团队注销。必须支持灵活设置是否需要确认、核实。 对于学生团队注销 申请,支持实时查看审核进度和审核结果。
(7)、依据团队 情况,提供团队 信息查询、统计。
(8)、依据团队 注册情况,提供团队 注册信息查询、统计。
(9)、依据团队 信息变更情况,提供团队 信息变更信息查询、统计。
(10)、依据团队 成员情况,提供团队 成员信息查询、统计。
(11)、依据团队 活动情况,提供团队活动信息查询、统计,提供团队活动评价信息查询、统计。
(12)、依据团队 注销情况,提供团队注销信息查询、统计。


8 )社会实践
★(1) 、支持自定义实践活动类型,支持灵活设置实践活动信息采集要求,支持动态配置实践活动审批流程,支持登记实践活动 。必须支持灵活设置是否需要确认、核实。对于学生实践活动 申请,支持实时查看审核进度和审核结果。
★(2)、支持学生评价参加实践活动人员,支持反馈实践活动情况,评价实践活动反馈。必须支持灵活设置评价分值上限、是否需指导老师核实等。
(3)、依据实践活动情况,提供实践活动信息查询、统计,提供实践活动评价信息查询、统计。

9 )其他活动
(1)、支持自定义其他活动类型,支持灵活设置其他活动信息采集要求,支持动态配
置其他活动审批流程,支持登记其他活动。必须支持灵活设置是否需要确认、核实。 对于学生其他活动 申请,支持实时查看审核进度和审核结果。
(2)、支持学生评价参加其他活动人员,支持反馈其他活动情况,评价其他活动反馈。
必须支持灵活设置评价分值上限、是否需指导老师核实等。
(3)、依据其他活动情况,提供其他活动信息查询、统计,提供其他活动评价信息查询、统计。


10 )第二课堂
第二课堂成绩单管理主要包含:组织管理、活动审批、活动申请、学时记录、学分转换、第二课堂成绩单、数据统计等功能。
活动管理:活动 准备、 申报、审核、查 询 、修改、发放学时 学分
自主申报: 申报项目设置、查看申报列表、审核申报项目、申报数据批量导入
历史活动: 导入线下活动及学生参与信息,支持导出活动考勤 添加、查看打卡任务,进行学生考勤,查看考勤明细。
志愿服务:对志愿团队和志愿者进行管理,志愿实践的全流程管理,实践时长记录和学分转换。
第二课堂 成绩单: 分类别、按学期计分,可单个或者批量导出打印学生和班集体成
绩单信息。
数据统计: 报表功能可进行 全校数据综合统计及分类统计与分析 生成对应数据报
表 。 学情预警功能通过设置积分获得比例,系统判断学生所获得学分是否达到 100%100%,未达到发出积分预警,可选择发送消息对学生进行提醒。
组织管理:对 学校行政单位、 教学单 位、学生社团协会、学生会、 团组织 等 进行管理, 添加、编辑、查看 导入 学校教师,设置 角色 权限 。 实现院系、专业、班级、学生分级管理 。

11 )投诉管理
(1)、支持自定义投诉类别,支持学生随时完成投诉,支持处理投诉。
(2)、依据投诉情况,提供投诉信息查询、统计。

12) 团委设置
支持灵活设置团委配置,切换应用场景,满足业务管理需要,规范操作规程和数据流向,充分体现管理人员的管理意图。


12 决策分析
为管理人员提供学生工作情况的实时监控,以多种形式(表格、图标等)呈现,为管理人员提供决策服务。界面效 果图如下所示:









13 流程定制
依据学生工作业务,定义各审核环节 、流程 ,通过灵活设置不同的分支条件、流向实现 学生 工作规范化。 管理界面效果图如下所示:



14 信息标准

主要对国家标准、行业标准、教育部标准、系统标准、学校标准进行录入与维护。
管理界面效果图如下所示:




15 数据导入


主要对学生工作服务平台需要的数据进行导入。
可自定义数据导入模板。
可批量导入各种需要的数据。
管理界面效果图如下所示:


16 网站管理

主要对学生主题网站进行维护。
可设置学生工作网站的链接地址、文章板块及分类,可分版块录入文章。
可分权限发布站内通知。
可设置各栏目内容,也可对栏目内容进行维护。
管理界面效果图如下所示:


17 系统管理

(1)校历信息:分学期设置上课起止日期和假期起止日期。
(2)权限管理:系统管理员可灵活的管理系统用户及分配用户权限、维护功能菜单菜单名称可自定义 。
(3)密码初始化:为教师和学生提供密码的初始化操作。
(4)生成二维码:可以通过扫描二维码快速定位学生 一体化 服务平台。
(5)系统日志:系统管理员可以查看用户操作日志,监控访问过程 。







(6) 提供数据中台与各类业务系统接口,实现业务数据流程对接
学工与教务:实现学生学籍数据、学生成绩数据、课表数据、请假数据对接
第二课堂:实现第一课堂成绩与第二课堂成绩对接
测评评奖:与数据中心、教务成绩、二课成绩、全国体侧成绩、综测成绩、等级考试成绩、学生在校违纪处分等多维度数据关联
学生安全管理:学生请假数据与校园门禁、宿舍门禁、公寓闸机查寝数据、学生考勤数据实现对接,方便学生安全管理
在线支付:实现微信、支付宝、微微校、翼支付、及各大银行、一卡通、电子发票系统等实现数据对接。
公寓对接:
学工系统、迎新系统需与我校采购的闸机公寓管理系统实现宿舍安排、宿舍下寝记录、宿舍安全检查、宿舍表现等数据实现对接。
消息对接:系统内置消息中心,可快速接入微信公众号消息接口,可快速接入学校已有 App 接口,实现消息推送、业务流程推送对接服务;系统内置企信通、腾讯云等短信接口,邮件接口,可快速实现消息通知对接。







在线客服 联系方式 二维码

电话:13339436556

扫一扫,关注我们